
首先我们需要了解的是,污水处理主要是通过物理(过滤、沉淀)、化学(化学反应)和生物(生物吃掉)方法来使水里的污染物反应消除。同时又分为一级处理、二级处理、三级处理。一级处理属于物理处理,主要去除污水中呈悬浮状态的固体污染物质,物理处理法大部分只能完成一级处理的要求。经过一级处理的污水,BOD一般可去除30%左右,达不到排放标准。一级处理属于二级处理的预处理;二级处理主要去除污水中呈胶体和溶解状态的有机污染物质(BOD,COD物质),去除率可达90%以上,使有机污染物达到排放标准;三级处理进一步处理难降解的有机物、氮和磷等能够导致水体富营养化的可溶性无机物等。主要方法有生物脱氮除磷法,混凝沉淀法,砂滤法,活性炭吸附法,离子交换法和电渗分析法等。
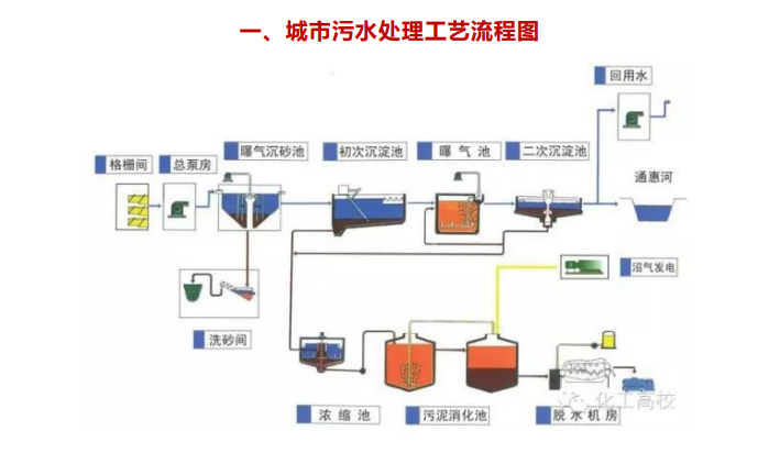
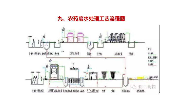
处理工艺常用的有过滤法、沉淀法、混凝沉淀法等。我们通过图片的形式来快速了解一下:












